The Songalyzer
Dein technischer Kompass für einen guten Mix

Genaue Analyse & Pegelsicherheit
Belastbare Messwerte sind die Voraussetzung für professionelle Ergebnisse. Der Songalyzer liefert dir eine objektive technische Beurteilungsgrundlage, damit dein Mix oder Master auf jeder Plattform besteht.
-
Standard-konform: Volle Unterstützung der EBU R128 und ITU BS.1770-4 Normen.
-
True Peak Detektion: 4-faches Oversampling zur zuverlässigen Erfassung kritischer Intersample-Peaks.
-
Umfassende Metriken: Alle relevanten Daten wie Integrated, Short-Term und Momentary LUFS sowie LRA und PLR auf einen Blick.
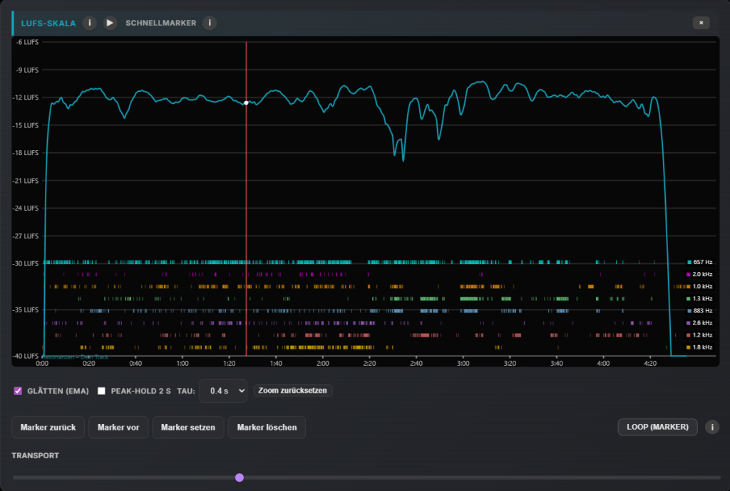
LUFS-Skala & Zeitliche Resonanzen
Verliere nie den Überblick über die Dynamikstruktur deines Tracks. Die LUFS-Skala visualisiert den Pegelverlauf über die gesamte Zeitachse.
Timing störender Energien:
Unterhalb der Pegelkurve zeigt The Songalyzer mögliche Resonanzen in ihrer zeitlichen Darstellung. Jede Farbe steht für eine spezifische Frequenz – so siehst du auf einen Blick, wann und wo im Song potenzielle Resonanzen auftreten.
Resonanz-Analyse & Inspecting
Der Songalyzer nutzt ein ungeglättetes Spektrum mit einer FFT-Auflösung von 8192 Samples, wodurch selbst schmalbandige Resonanzen klar sichtbar werden.
Interaktive Kontrolle: Über den interaktiven Frequenz-Inspector kannst du den Mix gezielt händisch „abfahren“. Die App liefert dir dabei sofort technische Richtwerte für Frequenz, Q-Faktor und Gain, die du direkt in deinen EQ übernehmen kannst.
Intelligente Mix-Empfehlungen
Dein Co-Pilot für Tonal Balance
Der Songalyzer wurde aus der Praxis für die Praxis entwickelt. Er übersetzt komplexe Messdaten in objektive Orientierungspunkte, die dir helfen können, gezielte Entscheidungen für deinen Mix zu treffen.
- Tonal Balance (vs. Genre oder Referenz): Präzise Analyse, wo dein Mix von der Zielkurve abweicht.
- Konkrete Korrekturen: Tipps wie „Reduziere Low-Mids um 2.5 dB bei ca. 484 Hz“ für spezifische Instrumente wie Gitarren, Vocals oder Snares.
- EQ-Setting Guide: Empfehlungen für den idealen Filtertyp (Glocke, Shelf, Tilt) und Q-Wert.
Eigene Genre-Presets & Kollaboration
Erstelle praxisnahe Zielkurven auf Basis deiner eigenen Referenztracks. Das Tool ermöglicht es, die Charakteristik erfolgreicher Produktionen zu extrahieren und als Vorlage zu nutzen.
Austausch:
Da alle Analysedaten in einem extrem schlanken Format gespeichert werden, ist der Austausch von Referenzvorgaben im Team oder mit anderen Usern unkompliziert und schnell erledigt.
Frequenzselektive Stereo-Analyse & WASM-Engine
Überprüfe dein Stereobild mit der 7-Band-Korrelationsanzeige – von den Sub-Bässen bis in den Air-Bereich.
Leistung ohne Kompromisse:
Für maximale Rechengenauigkeit nutzt der Songalyzer eine Portierung der Referenzbibliothek libebur128 via WebAssembly (WASM). Das garantiert eine Analyse auf Industrieniveau bei minimaler Systemlast, völlig unabhängig von der Performance deiner DAW.
Analysedaten als PDF
Der Songalyzer fasst alle Ergebnisse in einem übersichtlichen Report zusammen. Das macht die technische Abnahme von Songs deutlich einfacher, da man alle Werte wie LUFS-Verlauf, Stereobreite und Resonanzen schwarz auf weiß vorliegen hat – ideal für die Archivierung oder als technisches Begleitblatt.








